计算机毕业设计Python电影推荐系统 电影可视化 大数据毕设(源码+文档+PPT+讲解)
计算机毕业设计Python电影推荐系统 电影可视化 大数据毕设(源码+文档+PPT+讲解)
温馨提示:文末有 CSDN 平台官方提供的学长联系方式的名片!
温馨提示:文末有 CSDN 平台官方提供的学长联系方式的名片!
温馨提示:文末有 CSDN 平台官方提供的学长联系方式的名片!
作者简介:Java领域优质创作者、CSDN博客专家 、CSDN内容合伙人、掘金特邀作者、阿里云博客专家、51CTO特邀作者、多年架构师设计经验、多年校企合作经验,被多个学校常年聘为校外企业导师,指导学生毕业设计并参与学生毕业答辩指导,有较为丰富的相关经验。期待与各位高校教师、企业讲师以及同行交流合作
主要内容:Java项目、Python项目、前端项目、PHP、ASP.NET、人工智能与大数据、单片机开发、物联网设计与开发设计、简历模板、学习资料、面试题库、技术互助、就业指导等
业务范围:免费功能设计、开题报告、任务书、中期检查PPT、系统功能实现、代码编写、论文编写和辅导、论文降重、长期答辩答疑辅导、腾讯会议一对一专业讲解辅导答辩、模拟答辩演练、和理解代码逻辑思路等。
收藏点赞不迷路 关注作者有好处
文末获取源码
感兴趣的可以先收藏起来,还有大家在毕设选题,项目以及论文编写等相关问题都可以给我留言咨询,希望帮助更多的人
介绍资料
开题报告
题目:Python电影推荐系统与电影可视化
一、选题缘起之探
随着互联网技术的飞速发展,电影行业在网络平台上的规模急剧扩张。网络视频平台如爱奇艺、腾讯视频等,电影资源丰富多样。然而,这种丰富性也带来了问题,观众在海量电影面前面临着“信息过载”的困扰,难以从众多影片中迅速找到符合自己喜好的电影。同时,电影行业的竞争也日益激烈,各平台都希望通过精准推荐电影来吸引更多用户。在这样的背景下,电影推荐系统的设计与实现显得尤为重要。
电影数据的规模不断扩大,包括电影票房、评分、影评、演员信息等各个方面的数据。对于电影制作方、发行商、评论家以及普通观众来说,获取并分析这些电影数据对于决策制定和市场洞察具有重要意义。因此,本研究旨在基于Python构建一套电影推荐系统,并实现电影数据的可视化,以帮助用户更方便地获取电影信息,并通过可视化手段呈现数据背后的规律和趋势。
二、研究目的明确
本研究的主要目的是设计并实现一个基于Python的电影推荐系统,并整合电影数据的可视化功能。该系统旨在通过分析用户的行为数据、电影分类、电影资讯以及电影信息等多方面因素,为用户提供个性化的电影推荐服务。同时,通过可视化手段展示电影数据的规律和趋势,为电影行业从业者和观众提供全面的数据支持。
具体来说,本研究的目标包括:
- 设计并实现一个高效、精准的电影推荐系统,能够根据用户的偏好进行个性化推荐。
- 整合电影数据,实现数据的清洗、整合和标准化处理,以保证数据质量和可用性。
- 采用合适的可视化技术和工具,设计并实现一个交互式的电影数据分析可视化系统,帮助用户直观地理解数据和分析结果。
三、文献综述梳理
国内外在电影推荐系统和数据可视化领域已经有一定的研究基础。国外的研究主要集中在利用Web爬虫技术获取电影数据,并采用数据分析和可视化方法对电影票房、评分等数据进行研究。国内的研究则更加注重电影推荐系统和用户行为分析等方面。
在电影推荐系统方面,现有的研究主要集中在基于内容的推荐、协同过滤推荐以及混合推荐算法等方面。然而,专门针对用户个性化需求与多维度信息融合的推荐系统研究相对较少。同时,如何在保证推荐准确性的同时提高推荐多样性,以及如何更好地利用用户行为数据和电影内容特征进行精准推荐,仍是当前研究的热点和难点。
在数据可视化方面,随着大数据技术的不断发展,数据可视化已经成为数据挖掘和分析的重要手段之一。通过可视化技术,可以将复杂的数据以直观、易懂的方式呈现出来,帮助用户更好地理解数据和分析结果。在电影行业,数据可视化可以应用于电影票房趋势分析、用户行为分析、影评情感分析等多个方面。
四、研究方法选定
本研究将采用以下研究方法:
- 文献分析法:通过查阅国内外相关文献,了解电影推荐系统和数据可视化领域的研究现状和发展趋势,总结现有研究方法的优缺点,为本研究提供理论基础。
- 系统分析法:对电影推荐系统的功能需求进行详细分析,包括用户管理、电影信息管理、推荐算法实现、评分机制等模块。同时,对电影数据的可视化需求进行分析,确定可视化系统的功能和界面设计。
- 实验法:设计并实现电影推荐系统和可视化系统的原型,通过实验数据验证推荐算法的准确性和效率,以及可视化系统的实用性和易用性。实验将采用真实用户数据和模拟用户数据相结合的方式,对比不同推荐算法和可视化技术的性能。
- 数据获取与处理:利用Python的爬虫库(如Beautiful Soup、Scrapy等)对电影数据进行爬取,并进行清洗、整合和标准化处理。同时,收集用户行为数据,包括观影历史、评分记录等,为推荐算法提供数据支持。
五、预期成果展望
本研究预期能够取得以下成果:
- 开发出一个功能完善的电影推荐系统原型,包括用户管理、电影信息展示、推荐算法实现、评分机制等功能模块。该系统能够根据用户的偏好进行个性化推荐,提高用户的观影体验。
- 实现一个交互式的电影数据分析可视化系统,提供多种可视化图表和工具,帮助用户直观地理解数据和分析结果。该系统将为电影行业从业者和观众提供全面的数据支持,促进电影市场的多元化发展。
- 通过实验验证推荐算法的准确性和效率,以及可视化系统的实用性和易用性。根据实验结果和用户反馈,对系统进行优化和改进,提高系统的性能和用户体验。
本研究将为电影推荐系统和数据可视化领域的研究提供新的思路和方法,丰富该领域的理论研究。同时,该系统也将为电影行业从业者和观众提供实用的工具和服务,推动电影市场的繁荣发展。
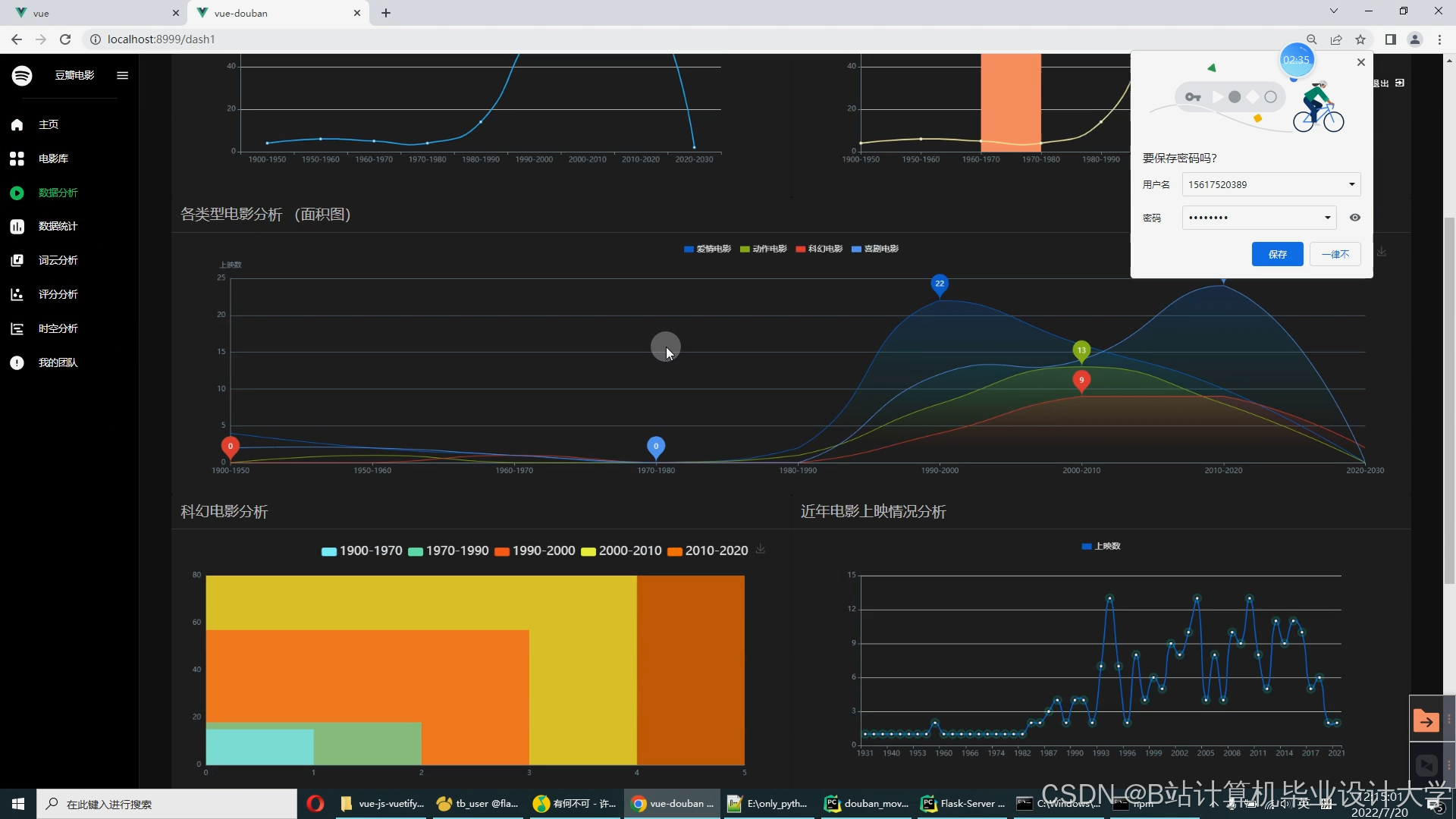
运行截图
推荐项目
上万套Java、Python、大数据、机器学习、深度学习等高级选题(源码+lw+部署文档+讲解等)
项目案例










优势
1-项目均为博主学习开发自研,适合新手入门和学习使用
2-所有源码均一手开发,不是模版!不容易跟班里人重复!

🍅✌感兴趣的可以先收藏起来,点赞关注不迷路,想学习更多项目可以查看主页,大家在毕设选题,项目代码以及论文编写等相关问题都可以给我留言咨询,希望可以帮助同学们顺利毕业!🍅✌
源码获取方式
🍅由于篇幅限制,获取完整文章或源码、代做项目的,拉到文章底部即可看到个人联系方式。🍅
点赞、收藏、关注,不迷路,下方查看👇🏻获取联系方式👇🏻
魔乐社区(Modelers.cn) 是一个中立、公益的人工智能社区,提供人工智能工具、模型、数据的托管、展示与应用协同服务,为人工智能开发及爱好者搭建开放的学习交流平台。社区通过理事会方式运作,由全产业链共同建设、共同运营、共同享有,推动国产AI生态繁荣发展。
更多推荐















所有评论(0)