centos使用Prometheus监控oracle
1、grafana直接导入oracle模板,我这里选择的是11121,其他也有3333(导入模板的前提是grafana机器能上网)4、看到进程启动没有报错,用url访问查看数据是否能正常获取http://oracle_db_ip:9161/metrics。2、添加oracle_exporter的环境变量(我这里是用root用户起的进程,所以就直接加到root用户的环境变量了)3、登录Prometh
·
下载配置oracle_exporter
oracle_exporter官网下载链接
1、下载并解压
wget https://github.com/iamseth/oracledb_exporter/releases/download/0.2.2/oracledb_exporter.0.2.2.linux-amd64.tar.gz
tar -zxf oracledb_exporter.0.2.2.linux-amd64.tar.gz
cd oracledb_exporter.0.2.2.linux-amd64
2、添加oracle_exporter的环境变量(我这里是用root用户起的进程,所以就直接加到root用户的环境变量了)
vim start-exporter.sh
#!/bin/bash
ORACLE_BASE=/u01/app/oracle
export ORACLE_HOME=$ORACLE_BASE/product/19.0.0/db_1
export PATH=$PATH:$ORACLE_HOME/bin
export NLS_LANG='simplified chinese_china'.ZHS16GBK
export DEFAULT_METRICS=/usr/local/oracledb_exporter-0.2.2.linux-amd64/default-metrics.toml
#export CUSTOM_METRICS=/usr/local/oracledb_exporter-0.2.2.linux-amd64/custom-metrics.toml
# oracledb_exporter环境变量
export DATA_SOURCE_NAME=oracle_user/oracle_passwd@oracle_ip:1521/orcl
export LD_LIBRARY_PATH=$ORACLE_HOME/lib
/usr/local/oracledb_exporter-0.2.2.linux-amd64/oracledb_exporter --default.metrics=/usr/local/oracledb_exporter-0.2.2.linux-amd64/default-metrics.toml
- 目录结构及脚本
3、测试运行脚本
bash /usr/local/oracledb_exporter-0.2.2.linux-amd64/start-exporter.sh
4、看到进程启动没有报错,用url访问查看数据是否能正常获取 http://oracle_db_ip:9161/metrics
5、配置oracledb_exporter为system服务
vim /etc/systemd/system/oracledb_exporter.service
[Unit]
Description=oracledb_exporter
After=local-fs.target network-online.target network.target
Wants=local-fs.target network-online.target network.target
[Service]
ExecStart=/usr/local/oracledb_exporter-0.2.2.linux-amd64/start-exporter.sh
[Install]
WantedBy=multi-user.target
6、启动oracledb_exporter
systemctl daemon-reload
systemctl start oracledb_exporter
systemctl enable oracledb_exporter
配置Prometheus
1、添加oracle的job至Prometheus配置文件
vim /etc/prometheus/prometheus.yml
- job_name: 'oracle'
metrics_path: '/metrics'
static_configs:
- targets: ['oracle_exporter_ip:9161']
2、重启Prometheus
systemctl restart prometheus
3、登录Prometheus页面验证能否正常获取到exporter的数据
配置grafana监控模板
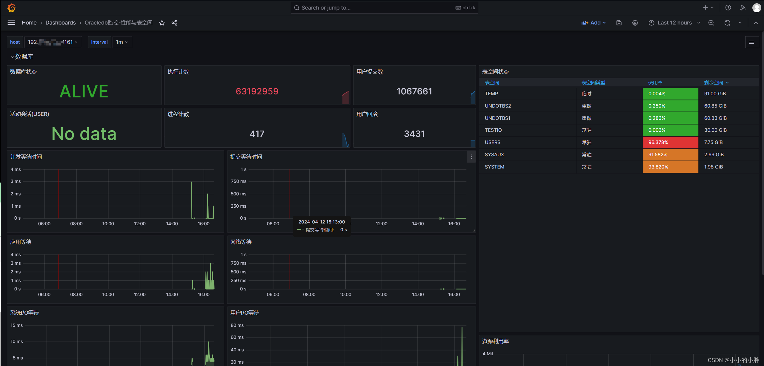
1、grafana直接导入oracle模板,我这里选择的是11121,其他也有3333(导入模板的前提是grafana机器能上网)
- 导完之后就能看到监控数据了

魔乐社区(Modelers.cn) 是一个中立、公益的人工智能社区,提供人工智能工具、模型、数据的托管、展示与应用协同服务,为人工智能开发及爱好者搭建开放的学习交流平台。社区通过理事会方式运作,由全产业链共同建设、共同运营、共同享有,推动国产AI生态繁荣发展。
更多推荐
所有评论(0)