labview 运行matlab_LabVIEW小白入门——低通滤波器
加油鸭今天又在上一节的正弦信号加噪基础上实现了低通滤波器效果。实现思路:输入信号幅值与频率,生成原始的正弦信号波(信号时低频的)。接着在此基础上,添加不同幅值的高斯噪声(噪声是高频的),然后通过低通滤波器(通过低频的信号,过滤高频的噪声)复原原始波形。前面板的效果图如下:具体控件可以学习上一节的内容。可以通过调节低通滤波器的低截止频率来观察不同的效果。后面板:1.在上一节的基础上,主要添加了滤波器
·
加油鸭今天又在上一节的正弦信号加噪基础上实现了低通滤波器效果。
实现思路:输入信号幅值与频率,生成原始的正弦信号波(信号时低频的)。接着在此基础上,添加不同幅值的高斯噪声(噪声是高频的),然后通过低通滤波器(通过低频的信号,过滤高频的噪声)复原原始波形。
前面板的效果图如下:
具体控件可以学习上一节的内容。
可以通过调节低通滤波器的低截止频率来观察不同的效果。
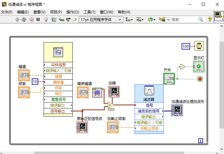
后面板:
1.在上一节的基础上,主要添加了滤波器的控件(右键》信号处理》波形调理》滤波器)。
观察一下不同低截止频率对应的效果:
100Hz 波形明显失真
20Hz 波形失真变小
10Hz 波形较好,幅值存在波动
2Hz 波形还原很好,波形稳定。
好啦!回家啦!
加油鸭!
魔乐社区(Modelers.cn) 是一个中立、公益的人工智能社区,提供人工智能工具、模型、数据的托管、展示与应用协同服务,为人工智能开发及爱好者搭建开放的学习交流平台。社区通过理事会方式运作,由全产业链共同建设、共同运营、共同享有,推动国产AI生态繁荣发展。
更多推荐


所有评论(0)