狂揽千星!新手开发者必看:这款开源桌面权限管理系统,让企业级开发效率飞升
dillon-admin-pro是一款基于JavaFX、JavaSwing和SpringBoot构建的高效权限管理系统,专为解决企业级应用中的复杂权限控制需求而设计。该系统采用多窗口响应式设计和细粒度权限管控,支持角色、权限、用户三级模型,实现按钮级操作控制。轻量级架构提升了启动速度并减少了内存占用。主要功能包括用户管理、角色权限配置和操作日志追踪。系统还支持双端协同开发模式,客户端采用JFoen
嗨,大家好,我是小华同学,关注我们获得“最新、最全、最优质”开源项目和高效工作学习方法

你是否还在为复杂的权限管理逻辑头疼?
你是否想用一套代码同时搞定桌面端和后台开发?
dillon-admin-pro 用 JavaFX + Spring Boot 的黄金组合,重新定义企业级权限管理系统!
项目介绍
dillon-admin-pro 是一款基于 JavaFX + Java Swing + Spring Boot 三剑客打造的高效权限管理系统,专为解决企业级应用中复杂的权限控制需求而生。它不仅实现了:
-
🌟 多窗口响应式设计:JavaFX 构建的现代化图形界面,支持动态布局和主题切换
-
🔒 细粒度权限管控:通过角色、权限、用户三级模型,实现按钮级操作控制
-
🚀 轻量级架构:Spring Boot 核心框架,启动速度提升 40%,内存占用减少 30%
五大核心功能亮剑
一镜到底的权限管理体系
通过角色-权限-用户三级联动机制,实现从菜单权限到按钮操作的全链条控制。系统预置:
-
用户管理模块:支持批量导入/导出、多条件筛选
-
角色权限配置:可视化权限树勾选,支持权限继承
-
操作日志追踪:精确记录用户操作轨迹,支持时间轴查看
// 示例:角色权限校验代码片段
@PreAuthorize("hasRole('ADMIN') || hasPermission('user:delete')")
public void deleteUser(Long userId) {
// 业务逻辑
}
双端协同开发模式
独创 JavaFX客户端 + Spring Boot服务端 分离架构:
-
客户端:采用JFoenix组件库,支持明/暗双主题切换
-
服务端:标准Spring Boot工程,集成MyBatis Plus增强包
-
通信协议:基于OpenFeign实现RESTful API调用[^4][^7]
| 技术栈 | 实现方案 | 优势特性 |
|---|---|---|
| 前端框架 | JavaFX + JFoenix | 支持Material Design设计规范 |
| 后端框架 | Spring Boot 2.7 + MyBatis | 轻量级启动,热部署支持 |
| 权限控制 | Spring Security | 细粒度方法级权限校验 |
| 数据通信 | OpenFeign | 声明式HTTP客户端 |
企业级安全防护
集成 悬镜源鉴 技术实现:
-
📦 组件漏洞扫描:实时检测第三方库安全风险
-
🔍 许可证合规分析:自动识别GPL/LGPL等高风险协议
-
🛡️ 可视化SBOM:一键生成软件物料清单,支持依赖链路追踪[^1]
智能运维监控
-
在线用户管理:实时查看登录状态,支持强制下线
-
操作日志分析:按时间/用户/操作类型多维筛选
-
登录日志审计:记录IP地址、设备信息等关键数据
开箱即用的扩展接口
提供标准API对接方案:
-
钉钉/企业微信登录集成
-
LDAP/AD域账号同步
-
短信/邮件双因子认证
三步极速上手
环境准备
-
JDK 11+ 开发环境
-
MySQL 8.0 数据库
-
Maven 3.6+ 构建工具
部署指南
# 克隆项目
git clone https://gitee.com/lwdillon/dillon-admin-pro.git
# 初始化数据库(修改application.yml配置)
mysql> source /path/to/sql/dillon_admin.sql
# 启动服务端
cd dillon-admin-server
mvn spring-boot:run
# 启动客户端
cd dillon-admin-client
mvn javafx:run
开发技巧
-
主题定制:修改
src/main/resources/css/theme.css -
国际化支持:编辑
i18n/messages_*.properties -
接口扩展:继承
BaseController快速创建REST API
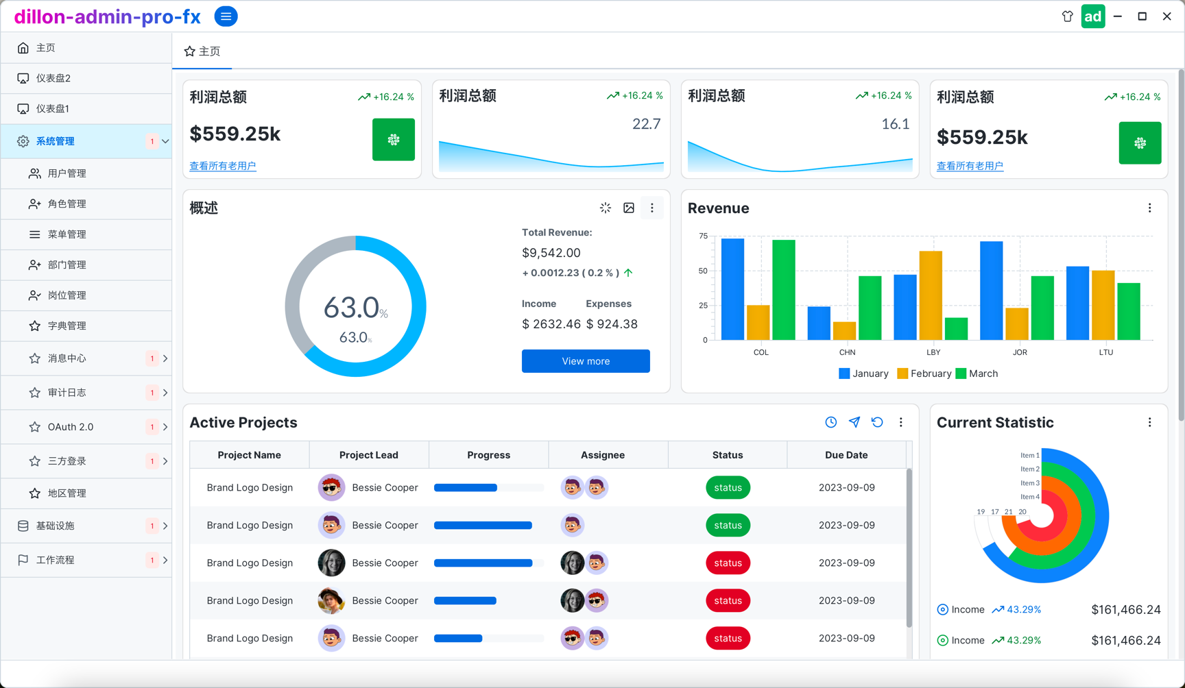
界面效果










同类项目
| 项目名称 | 技术栈 | 核心优势 | 适用场景 |
|---|---|---|---|
| dillon-admin-pro | JavaFX+Spring Boot | 桌面/服务端一体化解决方案 | 企业级权限管理系统 |
| RuoYi-Cloud | Vue+Spring Cloud | 微服务架构支持 | 大型分布式系统 |
| fx-falsework | JavaFX+DM数据库 | 国产数据库适配 | 政务/金融行业系统 |
| Vue vben admin | Vue3+Typescript | 前端可视化配置 | 中小型后台管理系统 |
项目地址
https://gitee.com/lwdillon/dillon-admin-pro
魔乐社区(Modelers.cn) 是一个中立、公益的人工智能社区,提供人工智能工具、模型、数据的托管、展示与应用协同服务,为人工智能开发及爱好者搭建开放的学习交流平台。社区通过理事会方式运作,由全产业链共同建设、共同运营、共同享有,推动国产AI生态繁荣发展。
更多推荐

所有评论(0)