40张动图揭示各种传感器工作原理!
应变加速度感应器▼称重式料位计▼电子皮带秤重示意图▼电子吊车秤▼荷重传感器用于测量汽车衡的原理▼荷重传感器的应用▼TiO2氧浓度传感器结构及测量电路▼布料张力测量及控制原理▼直滑式电位器...
应变加速度感应器
▼

称重式料位计
▼

电子皮带秤重示意图
▼

电子吊车秤
▼

荷重传感器用于测量汽车衡的原理
▼

荷重传感器的应用
▼

TiO2氧浓度传感器结构及测量电路
▼

布料张力测量及控制原理
▼

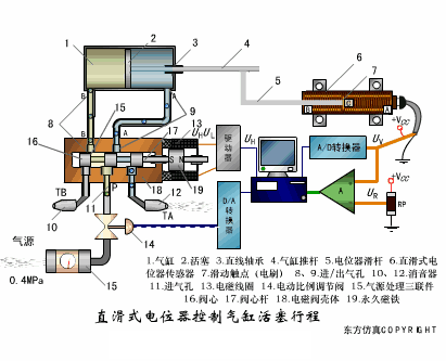
直滑式电位器控制气缸活塞行程
▼

电位器式传感器
▼

陶瓷湿度传感器
▼

多孔性氧化铝湿敏电容原理
▼
基本变间隙型电容传感器和
差动变间隙型电容传感器的工作原理
▼
变面积型电容传感器工作原理
▼

压阻式传感器测量液位的工作原理
▼

MQN型气敏电阻结构及测量电路
▼

气泡式水平仪的工作原理
▼

扩散硅式压力传感器
▼
利用接近开关进行物体位检测的原理
▼
光柱显示编码式液位计原理
▼

电容式压力传感器
▼

差压式液位计a
▼

差压式液位计b
▼

差压式液位计c
▼

电容液位计原理图
▼
电容测厚仪
▼

电容加速度传感器
▼

电容式油量表原理
▼

频率差法测量流量的原理
▼

空气传导型超声波发生、接收器的结构
▼

超声波应用的两种类型
▼

超声波探头的结构
▼

超声波流量计的原理
▼

超声波测厚的原理
▼

超声波测量密度原理
▼

超声波测量液位原理
▼

超声防盗报警器
▼
纵波探伤
▼

横波探伤
▼

表面波探伤
▼

来源:技成培训、化工707、东方仿真
推荐阅读:


嵌入式Linux
微信扫描二维码,关注我的公众号
魔乐社区(Modelers.cn) 是一个中立、公益的人工智能社区,提供人工智能工具、模型、数据的托管、展示与应用协同服务,为人工智能开发及爱好者搭建开放的学习交流平台。社区通过理事会方式运作,由全产业链共同建设、共同运营、共同享有,推动国产AI生态繁荣发展。
更多推荐

所有评论(0)