实时服务器监控与警报开源工具:Checkmate
Checkmate是一款开源自托管的服务器监控工具,提供实时监控、性能分析、警报通知和可视化界面等功能。它能跟踪服务器硬件状态、网站可用性、响应时间等关键指标,支持多平台部署和多种通知方式。适用于网站健康监控、企业服务器管理、云服务监控等场景,帮助管理员及时发现和解决潜在问题,确保服务稳定运行。通过Docker可快速部署,支持自定义报警规则和历史数据分析,是提升服务器管理效率的理想选择。

在现代互联网服务和服务器管理中,保持服务器和网站的高可用性和性能至关重要。无论是企业级应用、个人网站还是云服务,服务器的稳定性和性能直接影响到用户体验和服务质量。Checkmate 作为一款开源的自托管监控工具,能够帮助用户实时跟踪服务器的硬件状态、正常运行时间、响应时间等重要指标,并提供可视化的监控界面和即时警报通知,确保服务器的稳定运行。
开发者导航网将详细介绍 Checkmate 的核心功能、应用场景以及如何部署和使用这一强大的监控工具。
Checkmate是什么?
Checkmate 是一款开源的自托管服务器监控工具,旨在帮助管理员实时监控服务器的健康状况。通过定期检查服务器或网站的可访问性、执行状态、响应时间以及系统事件,Checkmate 可以提供实时警报,帮助管理员快速响应和处理潜在的故障。它不仅支持硬件监控,还具备直观的可视化界面,让监控变得更加简单易懂。
Checkmate 提供了全面的监控功能,支持对服务器硬件、网络响应、服务停机时间、响应时间等多方面的监控,帮助用户全面了解服务的运行状况。
网站核心功能
Checkmate 提供了一系列强大的功能,帮助用户实现全面的服务器监控与管理,主要包括以下几个方面:
1. 实时监控与警报
Checkmate 会定期检查服务器和网站的可访问性,并在发现任何问题时立即发出警报。无论是服务器停机、响应时间过长,还是无法访问的情况,Checkmate 都会实时通知管理员,确保第一时间发现问题并采取应对措施。
2. 性能监控与可用性检查
Checkmate 能够监控服务器的硬件性能,包括 CPU、内存、磁盘空间等重要指标。此外,系统还会定期检查网站的正常运行时间(uptime)和响应时间,提供服务是否按预期运行的实时数据。
3. 事件报告与停机时间追踪
Checkmate 会自动记录和报告监控期间的所有事件,并追踪服务的停机时间。用户可以随时查看服务的历史状态、停机时间以及响应时间,帮助分析潜在的性能瓶颈或服务器故障。
4. 美观的可视化界面
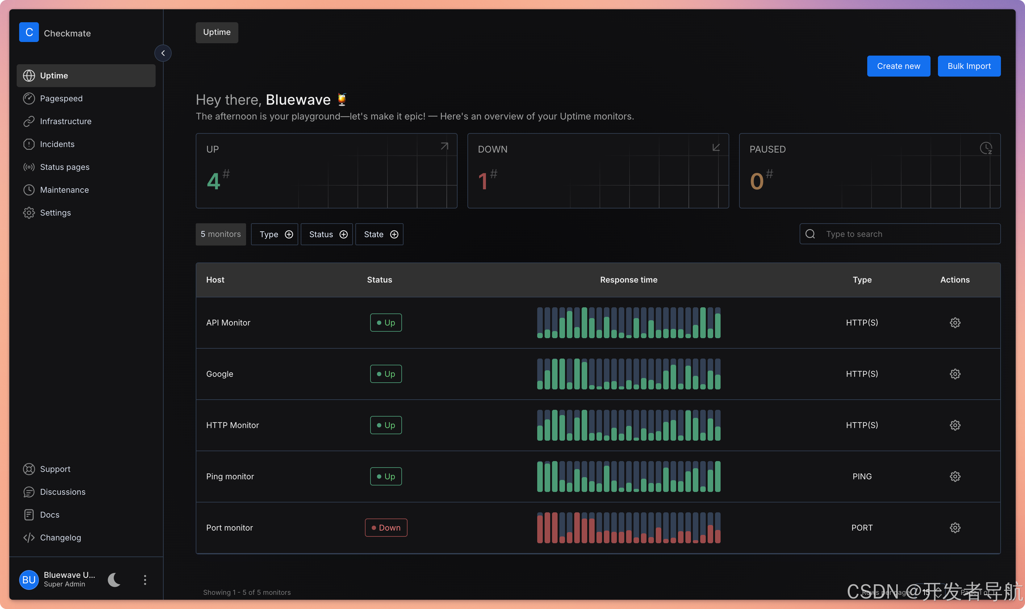
Checkmate 提供了一个直观的用户界面,能够以图表和趋势图的形式展示监控数据。通过这种可视化的方式,用户可以清晰地了解服务器的实时状态、性能变化以及历史趋势。
5. 自托管与开源
作为一款开源工具,Checkmate 允许用户自行托管和管理监控服务。用户可以根据需要自定义功能和界面,并自由配置监控的细节,充分保障数据的安全和隐私。
6. 支持多种通知方式
Checkmate 支持多种通知方式,包括电子邮件、短信和 Webhook 等。用户可以根据自己的需求设置不同的通知方式,确保及时收到警报信息。
应用场景
Checkmate 适用于多种服务器监控和管理场景,以下是几个典型的应用场景:
| 场景 | 描述 |
|---|---|
| 网站健康监控 | Checkmate 可帮助网站管理员实时监控网站的运行状态,检测网站停机、加载慢等问题,确保服务高可用。 |
| 企业服务器管理 | 企业IT管理员可以使用 Checkmate 监控公司的服务器硬件状况、运行状态、网络响应等,防止潜在故障影响业务。 |
| 云服务监控 | 对于云计算平台的管理者,Checkmate 提供对云主机、虚拟机和容器等资源的实时监控,保障云服务的稳定性。 |
| 应用性能监控 | 开发者可以通过 Checkmate 监控后台应用的响应时间,发现并优化性能瓶颈,提升用户体验。 |
| 系统状态报告 | 系统管理员可以利用 Checkmate 的事件记录功能,生成详细的报告,分析服务器的停机时间和历史事件,便于优化管理。 |
使用教程
Checkmate 的安装与使用非常简便,以下是部署与使用的基本步骤:
-
下载与安装
-
访问 Checkmate 的 GitHub 页面 Checkmate GitHub,下载源代码或通过 Docker 进行安装。
-
使用以下命令通过 Docker 部署:
docker run -d -p 80:80 bluewavelabs/checkmate
-
-
配置监控目标
- 安装完成后,登录到 Checkmate 的 Web 界面(默认端口为
http://localhost),配置需要监控的服务器或网站。 - 添加监控目标(如 IP 地址、URL 或域名),并设置检查间隔和响应时间阈值。
- 安装完成后,登录到 Checkmate 的 Web 界面(默认端口为
-
查看实时数据
- 在仪表盘上查看实时监控数据,包括 CPU 使用率、内存使用情况、响应时间、网站可用性等指标。
- 使用趋势图查看历史数据,帮助分析服务性能变化。
-
设置警报通知
- 配置报警规则,设置当服务不可用或响应时间过长时触发警报。
- 选择通知方式(如电子邮件、短信或 Webhook),确保第一时间接收到警报信息。
-
生成报告与分析
- 通过 Checkmate 的历史数据报告功能,分析服务器的停机时间、响应时间等,帮助进行性能优化和故障排查。
常见问题
1. Checkmate 是否支持多种服务器平台?
是的,Checkmate 支持多平台,包括 Linux、Windows 和 Docker 部署。用户可以根据自己的需求选择合适的平台。
2. 如何设置报警规则?
在 Checkmate 的 Web 界面中,用户可以根据服务的可用性、响应时间等设置报警阈值。当服务未满足条件时,系统将自动触发警报。
3. Checkmate 是否支持历史数据查询?
是的,Checkmate 支持查看服务器的历史性能数据、停机时间和事件记录,帮助用户分析服务的稳定性和性能变化。
开发者小结
Checkmate 是一款功能全面且易于使用的自托管服务器监控工具,适合个人用户、企业管理员以及开发运维工程师使用。通过其实时监控、性能分析、事件报告等功能,Checkmate 可以帮助用户全面掌握服务器的运行状态,提升服务的可用性和安全性。作为一款开源工具,Checkmate 允许高度自定义,并能与现有的基础设施无缝集成,是网络监控和管理领域不可或缺的好帮手。
魔乐社区(Modelers.cn) 是一个中立、公益的人工智能社区,提供人工智能工具、模型、数据的托管、展示与应用协同服务,为人工智能开发及爱好者搭建开放的学习交流平台。社区通过理事会方式运作,由全产业链共同建设、共同运营、共同享有,推动国产AI生态繁荣发展。
更多推荐



所有评论(0)