微服务监控和简单日志系统搭建grafana+prometheus+node_exporter+promtail+loki
这样你就可以使用http://66.222.241.214/grafana/访问grafana了。监控 192.168.0.220 机器的 / 目录超过80% 就发邮件告警。上面ip和端口 是你机器node_exporter 部署的机器ip和端口。其中 11.11.11.5 为你 grafana部署的内网地址。❌ JVM 内存、线程池、接口 RT 异常,没有统一视图。其中 66.222.241.2
一、问题
❌ 微服务挂了,不知道
❌ 某台服务器磁盘满了,不知道
❌ JVM 内存、线程池、接口 RT 异常,没有统一视图
❌ 没有主动告警,全靠人发现
❌ 没有统一日志查询入口,全靠进入服务器命令行 tail -f
二、方案
| 组件 | 作用 |
|---|---|
| Prometheus | 指标采集 + 存储(核心) |
| Grafana | 指标可视化 + 告警规则 |
| Alertmanager | 告警分发(邮件、企业微信、钉钉) |
| Node Exporter | 服务器级监控(磁盘、CPU、内存) |
| Spring Boot Actuator + Micrometer | 微服务 JVM / 接口指标 |
| promtail+loki+grafana | 日志收集、存储、查看 |
三、部署
下载Grafana 12.3.1版本: https://dl.grafana.com/grafana-enterprise/release/12.3.1/grafana-enterprise_12.3.1_20271043721_linux_amd64.tar.gz
下载Node Exporter 1.10.2版本:
上传到Linux服务器
/web 目录下
解压
tar -zxvf grafana.tar.gz
tar -zxvf node_exporter.tar.gz
tar -zxvf prometheus-3.8.1.linux-amd64.tar.gz
启动node_exporter:
vi /etc/systemd/system/node_exporter.service
写入内容如下:
[Unit]
Description=Node Exporter
After=network.target
[Service]
ExecStart=/web/node_exporter-1.10.2/node_exporter
Restart=always
[Install]
WantedBy=multi-user.target
如果想换端口可以在ExecStart后面加 --web.listen-address=:xxxx
比如换成9999端口
ExecStart=/web/node_exporter-1.10.2/node_exporter --web.listen-address=:9999
systemctl daemon-reload
systemctl enable node_exporter
systemctl start node_exporter
检查是否运行:
ss -tnlp | grep 9100
访问验证:
curl -I http://127.0.0.1:9100/metrics
启动grafana:
新增grafana配置文件
cd /web/grafana-12.3.1/conf/
vi custom.ini
填写如下内容:
其中 66.222.241.214 换成你的外网ip
[server]
http_addr = 0.0.0.0
http_port = 3000
domain = 66.222.241.214
root_url = http://66.222.241.214/grafana/
serve_from_sub_path = true
再
vi /etc/systemd/system/grafana.service
填写如下:wq保存
[Unit]
Description=Grafana Server
After=network.target
[Service]
Type=simple
User=root
WorkingDirectory=/web/grafana-12.3.1
ExecStart=/web/grafana-12.3.1/bin/grafana-server \
--homepath=/web/grafana-12.3.1 \
--config=/web/grafana-12.3.1/conf/custom.ini
Restart=always
LimitNOFILE=10000
[Install]
WantedBy=multi-user.target
启动:
systemctl daemon-reload
systemctl enable grafana
systemctl start grafana
配置nginx代理
其中 11.11.11.5 为你 grafana部署的内网地址
location /grafana/ {
proxy_pass http://11.11.11.5:3000;
proxy_set_header Host $host;
proxy_set_header X-Real-IP $remote_addr;
proxy_set_header X-Forwarded-For $proxy_add_x_forwarded_for;
proxy_set_header X-Forwarded-Proto $scheme;
proxy_buffering off;
proxy_request_buffering off;
proxy_http_version 1.1;
proxy_set_header Connection "";
# 添加这些头解决 CORS
add_header Access-Control-Allow-Private-Network true always;
add_header Access-Control-Allow-Origin * always;
}
这样你就可以使用 http://66.222.241.214/grafana/ 访问grafana了
其中 66.222.241.214为外网ip
启动 prometheus-3.8.1
vi /etc/systemd/system/prometheus.service
写入如下内容:
[Unit]
Description=Prometheus
Wants=network-online.target
After=network-online.target
[Service]
Type=simple
ExecStart=/web/prometheus-3.8.1/prometheus \
--config.file=/web/prometheus-3.8.1/prometheus.yml \
--storage.tsdb.path=/web/prometheus-3.8.1/data \
--web.listen-address=:9090
Restart=always
[Install]
WantedBy=multi-user.target
配置 Prometheus
cd /web/prometheus-3.8.1
vi prometheus.yml
写入如下内容:
global:
scrape_interval: 15s
scrape_configs:
- job_name: 'prometheus'
static_configs:
- targets: ['localhost:9090']
- job_name: 'node_exporter'
static_configs:
- targets: ['localhost:9100']
# 如果要监控多台服务器,直接加逗号:
启动:
systemctl daemon-reload
systemctl enable prometheus
systemctl start prometheus
systemctl status prometheus
确认监听端口
ss -tnlp | grep 9090

API验证:
curl http://10.0.0.5:9090/-/ready
返回:
数据流转图示

四、配置数据源和面板
grafana切换中文菜单


配置prometheus数据源



保存即可
配置仪表面板
监控Linux服务器 面板id 8919

直接输入别人分享的面板id 8919 点击加载即可

可以点击编辑,改一下面板名称
保存后 在首页也能看见面板了:

可以编辑面板的显示内容: 比如IP字段只显示IP不显示端口
使用这个正则表达式过滤即可
^(.+):[0-9]+$
五、添加邮件告警
先给grafana配置邮件服务器:
在grafana的配置文件里面加上:
[smtp]
enabled = true
host = smtp.xxx.com:80
user = xxx@xxx.com
password = xxxx
from_address = xxx@xxx.com
from_name = Grafana Alert
skip_verify = true
其中:host 和user 、password、from_address 配成自己的邮件服务器
举例:
监控 192.168.0.220 机器的 / 目录 超过80% 就发邮件告警


这里A查询的是时序数据
(1 - (
node_filesystem_avail_bytes{mountpoint="/report", instance="192.168.0.220:9100"}
/
node_filesystem_size_bytes{mountpoint="/report", instance="192.168.0.220:9100"}
)) * 100
上面ip和端口 是你机器node_exporter 部署的机器ip和端口
下面需要添加一个表达式 对A的时序数据进行规约,取最新一条数据:
下面再添加一个比较规则:
输入选B IS ABOVE (大于) 填80
再点一下 Set “C” as alert condition (把C的判断结果作为告警标识)


下面3、4、5 自己填就行
5就是告警邮件接收方

6就是填一下 邮件的提醒内容
可以参考

192.168.0.220 / 分区容量告警。请立即扩容!
/ 分区使用率已超过 80%,当前值:{{ printf "%.2f" $values.B.Value }}%
六、监控Java微服务
微服务添加依赖
<!-- 监控 -->
<dependency>
<groupId>io.micrometer</groupId>
<artifactId>micrometer-registry-prometheus</artifactId>
</dependency>
添加配置信息:
# ================== 监控 ==================
# 暴露所有端点,生产环境建议只暴露需要的
management.endpoints.web.exposure.include: '*'
# 显示健康检查详情
management.endpoint.health.show-details: always
# 添加应用名称标签
management.metrics.tags.application: ${spring.application.name}
# ================== 监控 ==================
prometheus添加配置:
- job_name: '任务名1'
metrics_path: '/actuator/prometheus'
static_configs:
- targets: ['微服务ip:端口']
labels:
application: '测试微服务名称1'
- job_name: '任务名2'
metrics_path: '/actuator/prometheus'
static_configs:
- targets: ['微服务ip:端口']
labels:
application: '测试微服务名称2'
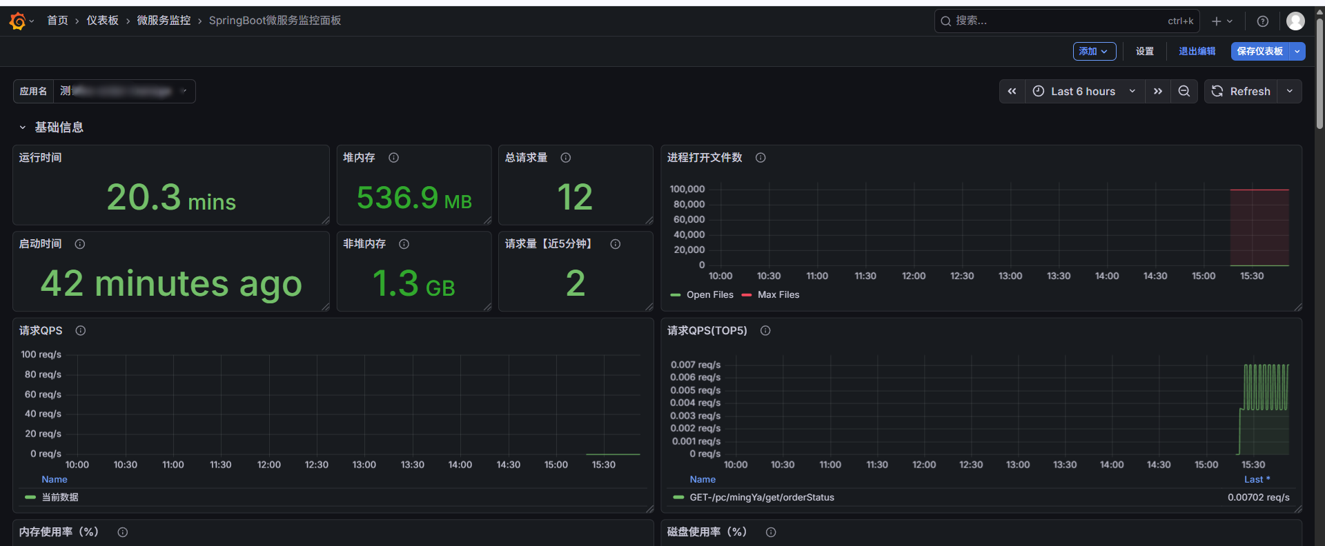
grafana使用面板ID: 21319
效果如下:
(自己隐藏了一些没必要的搜索条件)
自己再添加一下服务概览:
加一行:


再加一个状态面板:

正常情况下能查到1
下线也配一下:
然后在面板页把面板拖小点放到新增的行里面:
最终效果如下:
七、查看Java日志 (promtail + loki + grafana)
下载2.8.4版本(版本太高的话CentOS7部分依赖库不支持):
loki-linux-amd64.zip
promtail-linux-amd64.zip
上传到 /web
解压:
unzip loki-linux-amd64.zip
unzip promtail-linux-amd64.zip
promtail 用于收集日志,所以需要部署在你的日志所在机器上
loki用于存储查询 ,找台磁盘稍微大点的机器部署
先启动Loki
新增 loki配置文件
vi loki.yaml
auth_enabled: false
server:
http_listen_port: 3100
grpc_listen_port: 3110
grpc_server_max_recv_msg_size: 1073741824 #grpc最大接收消息值,默认4m
grpc_server_max_send_msg_size: 1073741824 #grpc最大发送消息值,默认4m
ingester:
lifecycler:
address: 127.0.0.1
ring:
kvstore:
store: inmemory
replication_factor: 1
final_sleep: 0s
chunk_idle_period: 5m
chunk_retain_period: 30s
max_transfer_retries: 0
max_chunk_age: 20m #一个timeseries块在内存中的最大持续时间。如果timeseries运行的时间超过此时间,则当前块将刷新到存储并创建一个新块
schema_config:
configs:
- from: 2021-01-01
store: boltdb
object_store: filesystem
schema: v11
index:
prefix: index_
period: 168h
storage_config:
boltdb:
directory: /web/loki-data/index #存储索引地址
filesystem:
directory: /web/loki-data/chunks
limits_config:
enforce_metric_name: false
reject_old_samples: true
reject_old_samples_max_age: 168h
ingestion_rate_mb: 30 #修改每用户摄入速率限制,即每秒样本量,默认值为4M
ingestion_burst_size_mb: 15 #修改每用户摄入速率限制,即每秒样本量,默认值为6M
chunk_store_config:
#max_look_back_period: 168h #回看日志行的最大时间,只适用于即时日志
max_look_back_period: 0s
table_manager:
retention_deletes_enabled: true #日志保留周期开关,默认为false
retention_period: 720h #日志保留周期
新增Loki启动服务:
# 用于收集启动日志
touch loki.out
vi /etc/systemd/system/loki.service
# 输入如下内容
[Unit]
Description=Loki service
After=network.target
[Service]
Type=simple
# 修改为你的实际路径
ExecStart=/web/loki-linux-amd64 -config.file=/web/loki.yaml
Restart=on-failure
RestartSec=5s
StandardOutput=append:/web/loki.out
StandardError=append:/web/loki.out
[Install]
WantedBy=multi-user.target
Loki启动命令:
systemctl daemon-reload
systemctl enable loki
systemctl start loki
systemctl status loki
# 查看启动日志
journalctl -u promtail -f
再启动Promtail
新增 promtail配置文件
cd /web
vi promtail.yaml
新增如下内容:
server:
http_listen_port: 9080
grpc_listen_port: 0
positions:
filename: /web/positions.txt
clients:
- url: http://你的loki部署机器的IP地址:3100/loki/api/v1/push
scrape_configs:
- job_name: system
static_configs:
- targets:
- localhost
labels:
app: ks-app-10.0.0.30
__path__: 你的日志目录/*.log
其中 path: 要换成自己机器的日志目录
如果要增加多个服务的日志就这样:
scrape_configs:
# 第一个服务(原有的)
- job_name: ks-exam
static_configs:
- targets:
- localhost
labels:
app: ks-app-10.0.0.30
__path__: /usr/local/ks-cloud/logs/ks-app/**/*.log
# 第二个服务(新增的)
- job_name: new-service # 任务名称,起个容易辨识的名字
static_configs:
- targets:
- localhost
labels:
app: new-service-name # 这个名字会出现在 Grafana 的“服务名”下拉框里
__path__: /path/to/your/new/logs/*.log # 换成新服务的实际日志路径
新增Promtail启动脚本:
# 用于收集启动日志
touch promtail.out
vi /etc/systemd/system/promtail.service
# 输入如下内容
[Unit]
Description=Promtail service
After=network.target
[Service]
Type=simple
# 修改为你的实际路径
ExecStart=/web/promtail-linux-amd64 -config.file=/web/promtail.yaml
Restart=on-failure
RestartSec=5s
StandardOutput=append:/web/promtail.out
StandardError=append:/web/promtail.out
[Install]
WantedBy=multi-user.target
Promtail启动命令:
systemctl daemon-reload
systemctl enable promtail
systemctl start promtail
systemctl status promtail
# 查看启动日志
journalctl -u promtail -f
数据流转示例:

Grafana配置Loki

搜索loki
输入loki的地址(推荐内网地址)

配置grafana的日志查看面板
点击loki数据源的探索
添加到面板
打开

设置查询变量以及应用变量
目标如下:
设置三个搜索条件
- 应用名称(最好配置promtail配置文件的时候 把label里面应用名称 配上ip+端口最好)
例如:
labels:
app: ks-exam-10.0.0.30:8989
- 文件名(方便自主选择那个日志文件查看)
- 内容搜索(根据日志内容进行搜索)

下面开始配置变量:
点击设置

选变量:
添加变量


再回去添加下一个变量 filename:(和appname类似)

也排个序
配置下文件名下拉框随appname下拉框联动
保存
再加一个查询日志内容的变量:(注意这个变量和上面设置就不一样了)
保存后 就可以在面板那块应用变量了:
点击面板的右上角三个点:
编辑

可视化选Logs
下面就是应用变量 然后保存

最终效果就是这样:
八、promtail收集K8s的pods日志
如果服务是k8s部署
则每台宿主机的 /var/log/pods 都有对应日志
promtail配置文件:
# 1. 备份
cp /web/promtail.yaml /web/promtail.yaml.bak.$(date +%Y%m%d%H%M%S)
# 2. 写入新配置(node_ip 替换为当前机器真实IP,每台机器不同)
cat > /web/promtail.yaml << 'EOF'
server:
http_listen_port: 9080
positions:
filename: /web/positions.txt
clients:
- url: http://10.0.0.13:3100/loki/api/v1/push
scrape_configs:
- job_name: k8s-pods
static_configs:
- targets:
- localhost
labels:
node_ip: 10.0.0.x # ⚠️ 改为当前部署机器的真实IP
__path__: /var/log/pods/ks-cloud-uat*/**/*.log
pipeline_stages:
- cri: {}
- regex:
source: filename
expression: '/var/log/pods/(?P<namespace>[^_]+)_(?P<app>ks-[a-z-]+)-[^_]+_[^/]+/.*'
- labels:
namespace:
app:
node_ip:
- multiline:
firstline: '^\d{4}-\d{2}-\d{2}'
max_wait_time: 3s
EOF
# 3. service 保持简单版(不需要 expand-env,IP已写死)
cat > /etc/systemd/system/promtail.service << 'EOF'
[Unit]
Description=Promtail service
After=network.target
[Service]
Type=simple
ExecStart=/web/promtail-linux-amd64 -config.file=/web/promtail.yaml
Restart=on-failure
RestartSec=5s
StandardOutput=append:/web/promtail.out
StandardError=append:/web/promtail.out
[Install]
WantedBy=multi-user.target
EOF
# 4. 重载并重启
systemctl daemon-reload
systemctl restart promtail
systemctl status promtail
魔乐社区(Modelers.cn) 是一个中立、公益的人工智能社区,提供人工智能工具、模型、数据的托管、展示与应用协同服务,为人工智能开发及爱好者搭建开放的学习交流平台。社区通过理事会方式运作,由全产业链共同建设、共同运营、共同享有,推动国产AI生态繁荣发展。
更多推荐



所有评论(0)