236-基于Python的高速公路车流通信数据可视化分析系统
随着智能交通系统的快速发展,高速公路车流数据的实时监控和分析变得尤为重要。本项目基于Python+Django框架,构建了一个完整的高速公路车流通信数据可视化分析系统,实现了多维度数据的采集、处理、分析和可视化展示。本项目成功构建了一个完整的高速公路车流数据可视化分析系统,实现了从数据采集、处理、分析到可视化的完整流程。系统具有良好的用户体验和扩展性,为交通数据分析提供了有效的工具。
🚗 基于Python+Django的高速公路车流通信数据可视化分析系统 - 完整开发指南
本文详细介绍了基于Python+Django开发的高速公路车流通信数据可视化分析系统的完整实现过程,包括技术架构、核心功能、代码实现和部署方案。
📋 目录
🎯 项目概述
项目背景
随着智能交通系统的快速发展,高速公路车流数据的实时监控和分析变得尤为重要。本项目基于Python+Django框架,构建了一个完整的高速公路车流通信数据可视化分析系统,实现了多维度数据的采集、处理、分析和可视化展示。
系统特色
- 🚀 多维度数据分析:车流量、事故率、车型分布、天气影响等
- 📊 实时可视化展示:基于Chart.js的动态图表,支持多种图表类型
- 👥 完整用户系统:用户注册、登录、个人中心、权限管理
- 💬 互动功能:留言板、数据关注、管理员回复
- 🔧 后台管理:基于Django Admin的完整数据管理界面
- 📱 响应式设计:支持多设备访问的现代化UI界面
🏗️ 技术架构
后端技术栈
- 核心框架:Django 4.2.20
- 数据库:MySQL/SQLite(支持多数据库)
- 数据处理:Pandas、NumPy
- 图表生成:Chart.js + Django后端数据处理
- 用户认证:Django内置认证系统
- 文件上传:Django ImageField + 媒体文件管理
- 后台管理:Django Admin + SimpleUI美化
前端技术栈
- UI框架:Bootstrap 4/5
- 图表库:Chart.js
- JavaScript库:jQuery
- 图标系统:Material Design Icons
- 响应式设计:CSS Grid + Flexbox
开发环境
- Python版本:3.8+
- 包管理:pip/conda
- 开发服务器:Django内置开发服务器
- 版本控制:Git
✨ 核心功能展示
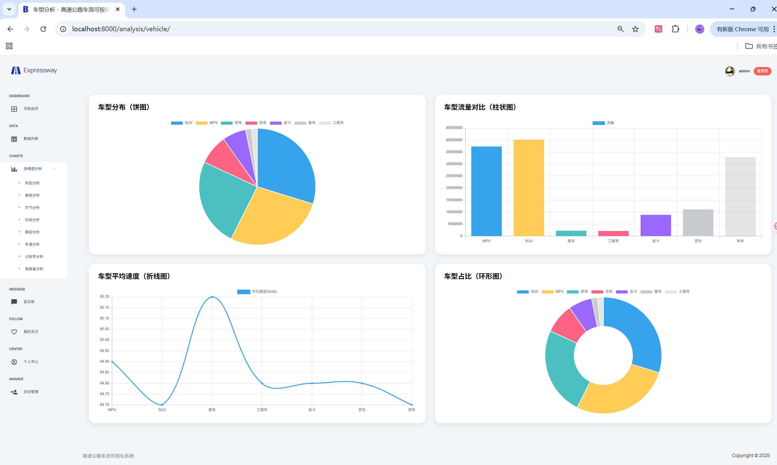
1. 数据可视化分析
系统提供多种数据可视化图表,帮助用户直观理解交通数据:
车速分析图表
# 车速区间事故率分析
def analysis_speed(request):
# 获取数据并处理
df = pd.DataFrame(list(ProcessedHighwayData.objects.values('speed', 'accident_rate')))
# 车速区间划分(80km/h以上)
bins = [80, 90, 100, 110, 120, 200]
labels = ['80-90', '90-100', '100-110', '110-120', '120+']
# 数据分组统计
df['speed_bin'] = pd.cut(df['speed'], bins=bins, labels=labels, include_lowest=True)
speed_accident = df.groupby('speed_bin')['accident_rate'].mean()
# 确保所有区间都显示(即使数据为0)
speed_accident = speed_accident.reindex(labels, fill_value=0)
return JsonResponse({
'labels': labels,
'data': speed_accident.tolist()
})
车流量趋势分析
# 车流量趋势数据处理
def dashboard(request):
# 获取最新10000条数据
recent_qs = ProcessedHighwayData.objects.order_by('-id')[:10000]
df = pd.DataFrame(list(recent_qs.values('time', 'flow', 'accident_rate')))
# 时间序列处理
df['time'] = pd.to_datetime(df['time'], errors='coerce')
df = df.dropna(subset=['time'])
df = df.sort_values('time')
# 按日期分组统计车流量
flow_trend = {str(k): int(v) for k, v in
df.groupby(df['time'].dt.date)['flow'].sum().items()}
return JsonResponse({'flow_trend': flow_trend})
2. 用户管理系统
完整的用户注册、登录、个人中心功能:
用户模型设计
class User(AbstractUser):
avatar = models.ImageField(upload_to='avatars/',
default='avatars/default.png',
blank=True, null=True, verbose_name='头像')
phone = models.CharField(max_length=20, blank=True, null=True, verbose_name='手机号')
gender = models.CharField(max_length=10,
choices=[('男','男'),('女','女'),('未知','未知')],
default='未知', verbose_name='性别')
birthday = models.DateField(blank=True, null=True, verbose_name='生日')
bio = models.TextField(blank=True, null=True, verbose_name='简介')
created_at = models.DateTimeField(auto_now_add=True, verbose_name='注册时间')
class Meta:
verbose_name = '用户'
verbose_name_plural = '用户'
用户认证视图
def user_login(request):
if request.method == 'POST':
username = request.POST.get('username')
password = request.POST.get('password')
user = authenticate(request, username=username, password=password)
if user is not None:
login(request, user)
log_action(user, '登录')
return redirect('/')
else:
messages.error(request, '用户名或密码错误')
return render(request, 'expressway_app/login.html')
3. 数据关注与留言系统
用户可以对感兴趣的数据进行关注,并通过留言板与管理员交流:
关注模型
class Follow(models.Model):
user = models.ForeignKey('User', on_delete=models.CASCADE, verbose_name='用户')
data = models.ForeignKey('ProcessedHighwayData', on_delete=models.CASCADE, verbose_name='关注数据')
created_at = models.DateTimeField(auto_now_add=True, verbose_name='关注时间')
class Meta:
verbose_name = '关注'
verbose_name_plural = '关注'
unique_together = ('user', 'data')
留言系统
class Message(models.Model):
user = models.ForeignKey('User', on_delete=models.CASCADE, verbose_name='留言用户')
content = models.TextField(verbose_name='留言内容')
created_at = models.DateTimeField(auto_now_add=True, verbose_name='留言时间')
reply = models.TextField(blank=True, null=True, verbose_name='管理员回复')
reply_time = models.DateTimeField(blank=True, null=True, verbose_name='回复时间')
def __str__(self):
return f"{self.user.username} - {self.content[:20]}"
4. 后台管理系统
基于Django Admin的完整数据管理界面:
管理员配置
@admin.register(Message)
class MessageAdmin(admin.ModelAdmin):
list_display = ('user', 'content', 'created_at', 'reply', 'reply_time')
search_fields = ('user__username', 'content')
list_filter = ('created_at', 'reply_time')
list_editable = ('reply', 'reply_time') # 列表页直接编辑
readonly_fields = ('user', 'content', 'created_at')
# 自定义表单字段样式
formfield_overrides = {
models.TextField: {
'widget': forms.Textarea(attrs={
'rows': 2,
'style': 'min-height:40px;max-height:60px;'
})
},
}
🤖 项目演示
236-基于Python的高速公路车流通信数据可视化分析系统

























💻 代码实现详解
1. 数据处理核心逻辑
系统使用Pandas进行高效的数据处理和分析:
# 多维度数据分析
def analysis_road(request):
# 获取路段数据
road_data = ProcessedHighwayData.objects.values('road_name', 'flow', 'accident_rate')
df = pd.DataFrame(list(road_data))
if not df.empty:
# 按路段分组统计
road_stats = df.groupby('road_name').agg({
'flow': ['sum', 'mean', 'max'],
'accident_rate': ['mean', 'sum']
}).round(2)
# 数据格式化
road_names = road_stats.index.tolist()
flow_sums = road_stats[('flow', 'sum')].tolist()
accident_means = road_stats[('accident_rate', 'mean')].tolist()
return JsonResponse({
'road_names': road_names,
'flow_sums': flow_sums,
'accident_means': accident_means
})
return JsonResponse({'error': '暂无数据'})
2. 分页功能实现
使用Django内置分页器实现数据分页展示:
@login_required
def my_follow(request):
# 获取用户关注的数据
follows = Follow.objects.filter(user=request.user).select_related('data').order_by('-created_at')
# 分页处理
page = request.GET.get('page', 1)
paginator = Paginator(follows, 15) # 每页15条
try:
page_obj = paginator.page(page)
except PageNotAnInteger:
page_obj = paginator.page(1)
except EmptyPage:
page_obj = paginator.page(paginator.num_pages)
return render(request, 'expressway_app/my_follow.html', {
'page_obj': page_obj,
'follows': page_obj.object_list,
'paginator': paginator,
})
3. 自定义模板过滤器
创建自定义模板过滤器实现导航栏高亮:
# templatetags/custom_filters.py
from django import template
register = template.Library()
@register.filter
def startswith(text, starts):
if isinstance(text, str):
return text.startswith(starts)
return False
4. 前端图表渲染
使用Chart.js实现动态图表展示:
// 车速分析图表
function createSpeedChart(data) {
const ctx = document.getElementById('speedChart').getContext('2d');
new Chart(ctx, {
type: 'bar',
data: {
labels: data.labels,
datasets: [{
label: '事故率',
data: data.data,
backgroundColor: 'rgba(255, 99, 132, 0.8)',
borderColor: 'rgba(255, 99, 132, 1)',
borderWidth: 2
}]
},
options: {
responsive: true,
scales: {
y: {
beginAtZero: true,
title: {
display: true,
text: '事故率'
}
},
x: {
title: {
display: true,
text: '车速区间 (km/h)'
}
}
}
}
});
}
📁 项目结构分析
code/
├── expressway_app/ # 主应用目录
│ ├── __init__.py
│ ├── admin.py # Django Admin配置
│ ├── apps.py # 应用配置
│ ├── forms.py # 表单定义
│ ├── models.py # 数据模型
│ ├── views.py # 视图函数
│ ├── urls.py # URL路由
│ ├── management/ # 自定义管理命令
│ ├── migrations/ # 数据库迁移文件
│ └── templates/ # 模板文件
│ └── expressway_app/
│ ├── base.html # 基础模板
│ ├── dashboard.html # 仪表板
│ ├── analysis_speed.html # 车速分析
│ ├── analysis_road.html # 路段分析
│ ├── message_board.html # 留言板
│ ├── profile.html # 个人中心
│ └── my_follow.html # 我的关注
├── expressway_system/ # 项目配置目录
│ ├── __init__.py
│ ├── settings.py # 项目设置
│ ├── urls.py # 主URL配置
│ └── wsgi.py # WSGI配置
├── static/ # 静态文件
│ ├── css/ # 样式文件
│ ├── js/ # JavaScript文件
│ ├── images/ # 图片资源
│ └── vendors/ # 第三方库
├── media/ # 用户上传文件
│ └── avatars/ # 用户头像
├── data/ # 数据文件
│ ├── highway_dataset.csv # 原始数据集
│ └── processed_highway_data.csv # 处理后数据
├── manage.py # Django管理脚本
└── README.md # 项目说明文档
核心文件说明
1. 数据模型 (models.py)
- User: 扩展用户模型,支持头像、个人信息等
- ProcessedHighwayData: 高速公路核心数据模型
- Follow: 用户关注数据模型
- Message: 留言系统模型
- Log: 用户操作日志模型
2. 视图函数 (views.py)
- dashboard: 仪表板数据聚合和展示
- analysis_speed: 车速分析数据处理
- analysis_road: 路段分析数据处理
- user_login/register: 用户认证管理
- message_board: 留言板功能
- my_follow: 用户关注数据管理
3. 模板系统
- base.html: 统一的基础模板,包含导航栏和用户菜单
- dashboard.html: 数据概览和趋势图表
- analysis_*.html: 各类数据分析页面
- profile.html: 用户个人中心
🚀 部署与运行
环境准备
# 创建虚拟环境
python -m venv venv
source venv/bin/activate # Windows: venv\Scripts\activate
# 安装依赖
pip install -r requirements.txt
数据库配置
# settings.py
DATABASES = {
'default': {
'ENGINE': 'django.db.backends.mysql',
'NAME': 'expressway_db',
'USER': 'your_username',
'PASSWORD': 'your_password',
'HOST': 'localhost',
'PORT': '3306',
}
}
运行项目
# 数据库迁移
python manage.py makemigrations
python manage.py migrate
# 创建超级用户
python manage.py createsuperuser
# 启动开发服务器
python manage.py runserver
访问地址
- 主页面: http://localhost:8000/
- 管理后台: http://localhost:8000/admin/
- 数据分析: http://localhost:8000/analysis_speed/
🌟 技术亮点
1. 数据处理优化
- 使用Pandas进行高效的数据聚合和统计
- 实现数据缓存机制,减少重复计算
- 支持大数据量的分页处理
2. 用户体验设计
- 响应式设计,支持多设备访问
- 实时数据更新和图表交互
- 直观的数据可视化展示
3. 系统架构优势
- 模块化设计,易于扩展和维护
- 完整的权限管理和用户系统
- 基于Django Admin的后台管理
4. 性能优化
- 数据库查询优化,使用select_related减少查询次数
- 静态文件CDN加速
- 图片压缩和缓存策略
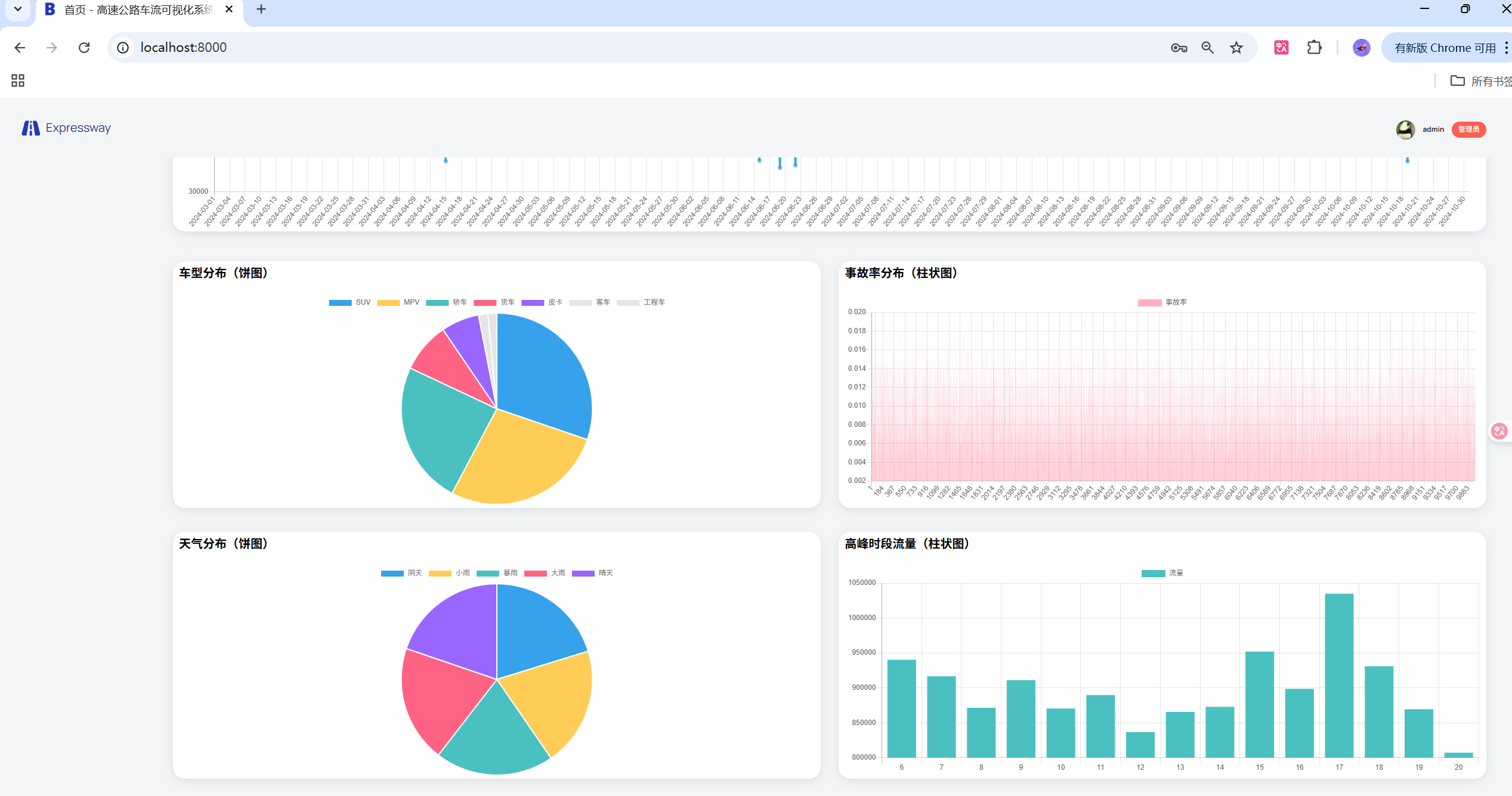
📊 可视化展示效果
图表类型
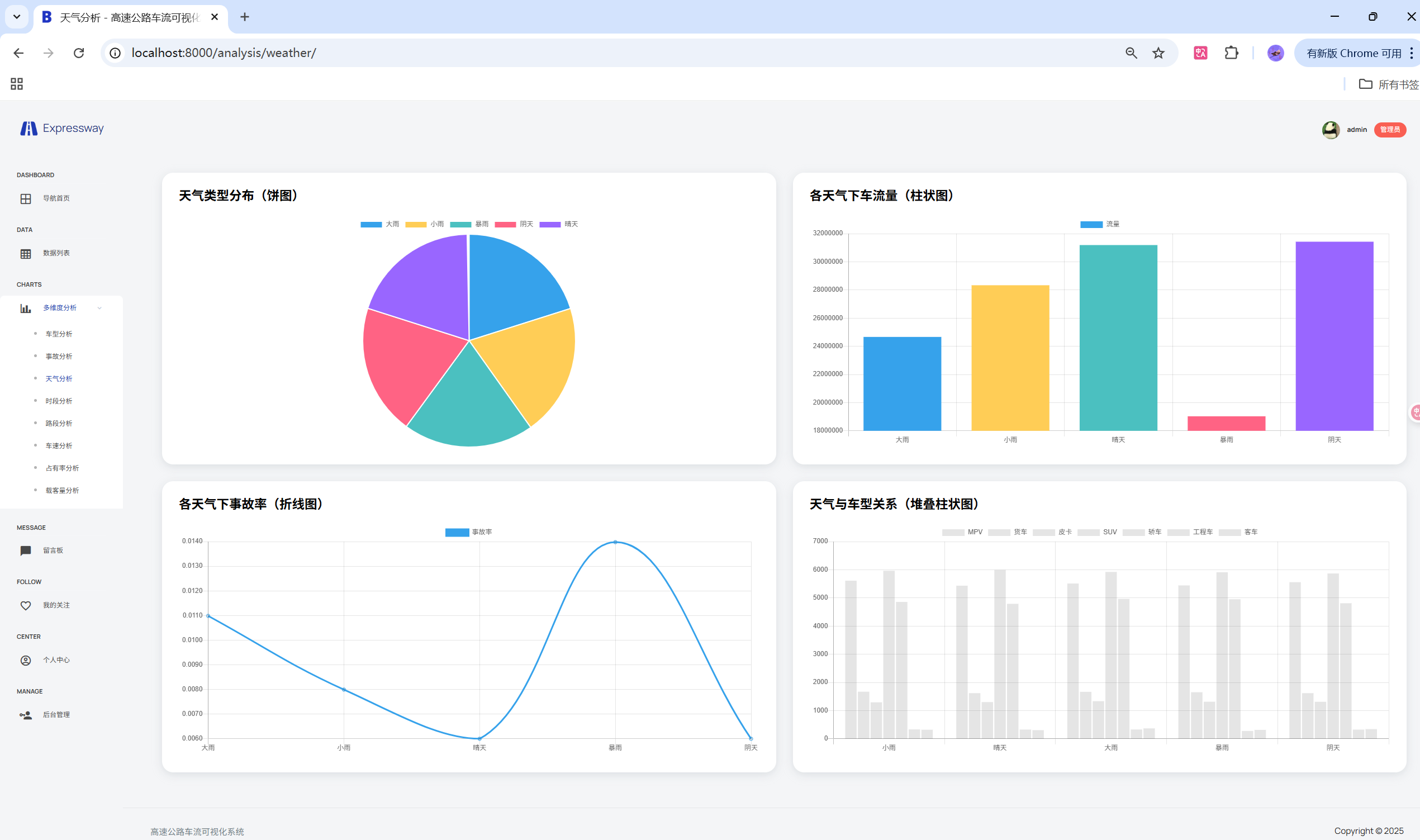
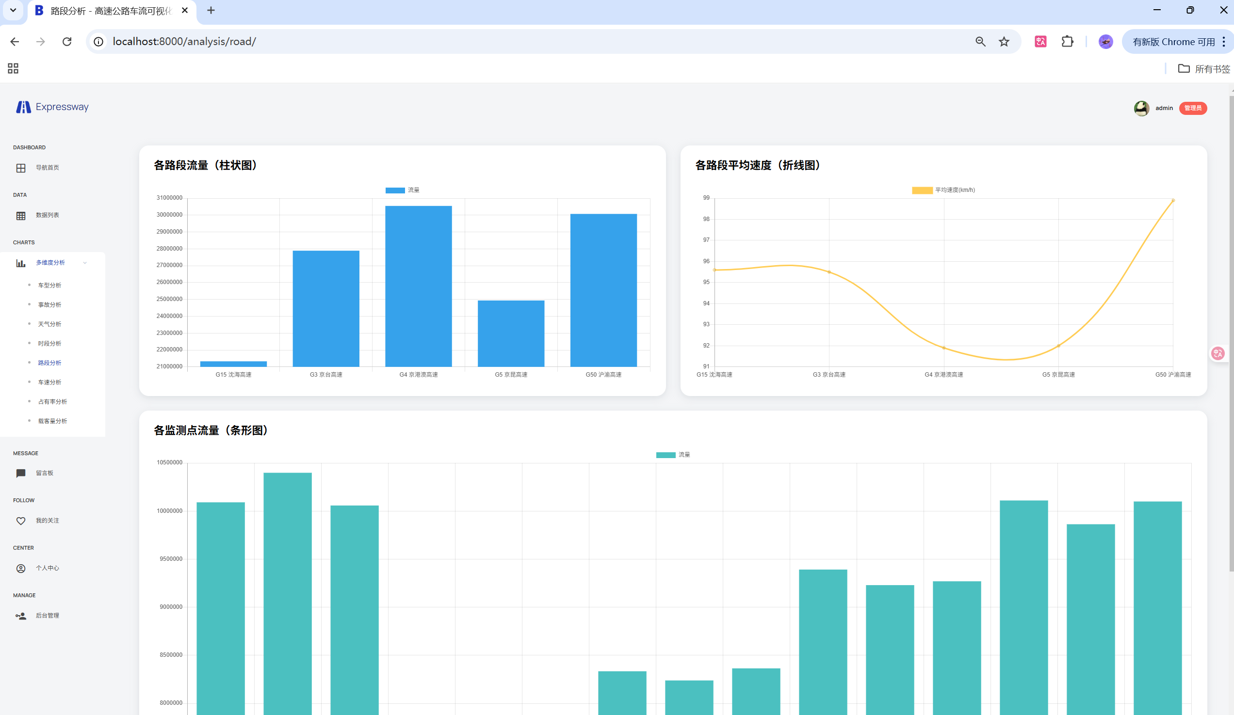
- 柱状图: 车速区间事故率、路段车流量对比
- 折线图: 车流量时间趋势、事故率变化
- 饼图: 车型分布、天气状况统计
- 仪表盘: 实时数据概览和关键指标
交互功能
- 图表缩放和平移
- 数据点悬停显示详细信息
- 图例点击隐藏/显示数据系列
- 响应式图表自适应
🔮 总结与展望
项目成果
本项目成功构建了一个完整的高速公路车流数据可视化分析系统,实现了从数据采集、处理、分析到可视化的完整流程。系统具有良好的用户体验和扩展性,为交通数据分析提供了有效的工具。
技术收获
- 深入理解Django框架的MVT架构
- 掌握Pandas在数据分析中的应用
- 学会Chart.js等前端图表库的使用
- 提升全栈开发能力和系统设计思维
未来改进方向
- 实时数据更新: 集成WebSocket实现数据实时推送
- 机器学习集成: 添加交通流量预测和异常检测
- 移动端优化: 开发原生移动应用
- 数据源扩展: 支持更多交通数据源和格式
- 性能优化: 引入Redis缓存和异步任务队列
📞 联系方式
码界筑梦坊 - 各大平台同名
📚 参考资料
💡 温馨提示: 本文档详细介绍了项目的完整实现过程,适合学习Django开发、数据分析可视化和全栈项目开发的同学参考。如有疑问或建议,欢迎在各大平台联系"码界筑梦坊"进行交流讨论。
最后更新时间: 2025年7月24日
项目版本: v1.0.0
技术栈: Python 3.8+ + Django 4.2 + MySQL + Bootstrap + Chart.js
魔乐社区(Modelers.cn) 是一个中立、公益的人工智能社区,提供人工智能工具、模型、数据的托管、展示与应用协同服务,为人工智能开发及爱好者搭建开放的学习交流平台。社区通过理事会方式运作,由全产业链共同建设、共同运营、共同享有,推动国产AI生态繁荣发展。
更多推荐


所有评论(0)